Oxynetz cloud management platform for WiFi Access Points

Overview

Oxynetz OxWISP is a cloud based intuitive and powerful tool for managing and monitoring oxynetz smart WiFi network easily and effectively. OxWISP provides management of all your WiFi access points (APs) all from a single location.

OxWisp is a Multi-tenant architecture serving multiple customers for device management, configuration, monitoring and user management.

Centralized Discovery, Configuration & Monitoring

Discover and Manage Oxynetz WiFi devices from cloud

  • Discover Oxynetz APs automatically as well as manually add APs
  • Manage settings of hundreds of Wifi APs from single cloud platform
    • Create configuration templates for network, wireless parameters and apply to hundreds of APs in group or individually

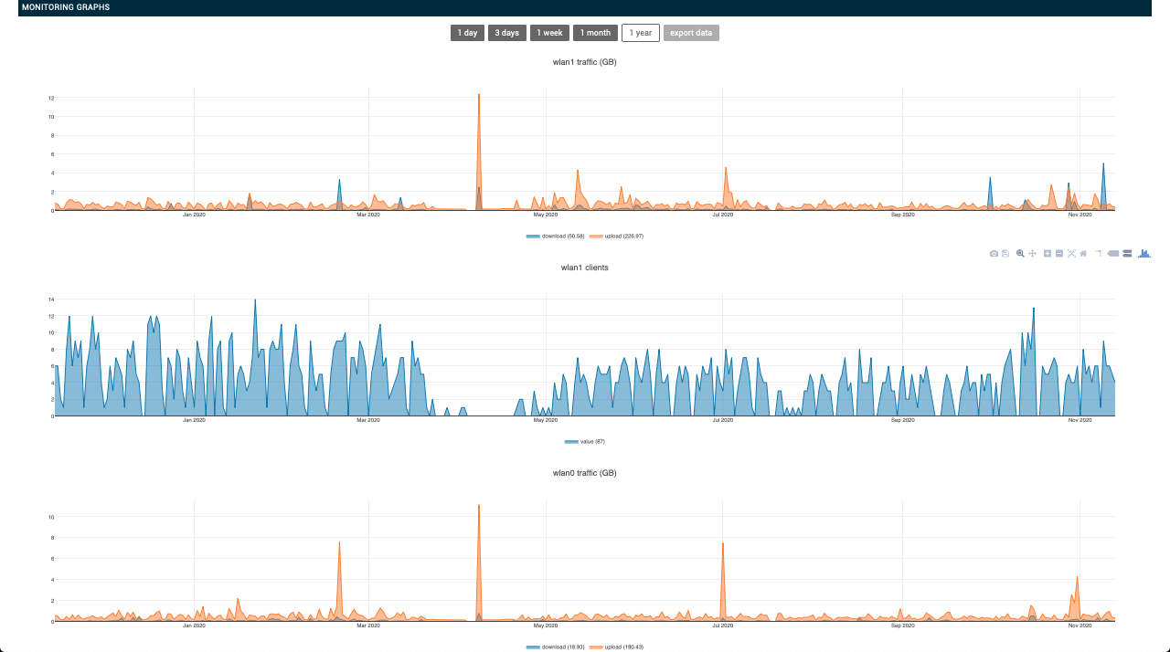
Remote Monitoring

Control your network remotely

  • Get a quick overview of WiFi network’s health status.
  • Provides historical and real-time data to understand the performance of wireless network.
  • Receive Email Alerts/notifications

Cloud Based WiFi Hotspot Management Software

  • Supports Guest WiFi Network access
  • Social login - Google, FB, Twitter
  • Payment gateway integration

Multi-Tenant Architecture

  • Support multiple customers for device management, configuration, monitoring and user management
  • Set specific roles and access/permission levels for internal and external users.

Roadmap

  • Self learning and healing - Configures WiFi access points automatically and periodically to optimize for better performance
  • Remote Access to Each APs - for remote debug capabilities
  • Schedule automated or manual Reboot of an AP remotely